2x EPYC 7551 Server in the USA — €250/month or €0.347/hour ⭐ 64 cores, 2.0 GHz / 384 GB RAM / 2× 1.92 TB SSD
EN
Currency:
EUR – €
Choose a currency
  • Euro EUR – €
  • United States dollar USD – $
VAT:
OT 0%
Choose your country (VAT)
  • OT All others 0%

29.11.2022

Hostkey Windows Infrastructure Monitoring Architecture

server one
HOSTKEY
Rent dedicated and virtual servers with instant deployment in reliable TIER III class data centers in the Netherlands and the USA. Free protection against DDoS attacks included, and your server will be ready for work in as little as 15 minutes. 24/7 Customer Support.

Author: Senior Devops. Hostkey Lead Infrastructure Specialist Nikita Zubarev

Earlier we talked about how Linux systems are monitored. Now let's look at how to set up Windows Server.

In one of the previous articles, we discussed integrating FreeIPA with Active Directory. In the process of developing the solution described in that article, we needed to note the metrics from the servers using Windows infrastructure. In this article, we will look at how you can set up monitoring for Windows servers using an existing system built on a combination of Prometheus + Grafana + Alertmanager. We will collect general system metrics: cpu, ram, hdd.
The WMI exporter can also be used to monitor IIS sites and applications, network interfaces, services, and even local temperature.

Detailed information about the WMI exporter can be found on GitHub.
After installing the necessary exporter, go to the "Windows Services" panel (just type "Services" in the Windows search menu) and find the WMI exporter in the list. Next, you need to check that the service is working correctly.

If the exporter is running, it should start providing metrics at http://localhost:9182/metrics, similar to the Node Exporter. All you need to do is activate the collection of metrics in Prometheus, add a dashboard and set up your alerts:

Add to prometheus.yml:

  - job_name: 'Windows_Infra'
	static_configs:
		- targets: ['”localhost”:9182'] 

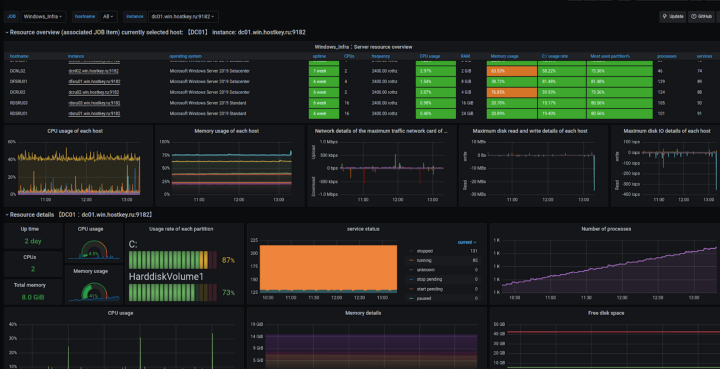
Add a Grafana dashboard. It monitors the display of the dashboard, connects and optimizes the output of a detailed summary of resources. It provides a visual panel for each host:

What you have to do now is describe the rule_files by adding the necessary metrics:

 groups:
	- name: Windows_Infra
		rules:
		- alert: InstanceDown
			expr: up{job="Windows_Infra"} == 0
			for: 5m
			labels:
				severity: page
			annotations:
				summary: "Instance {{ .instance }} down"
				description: "{{ .instance }} of job {{ .job }} has been down for more than 5 minutes."
	
		- alert: DiskSpaceUsage
			expr: 100.0 - 100 * (windows_logical_disk_free_bytes{job="Windows_Infra"} / windows_logical_disk_size_bytes{job="Windows_Infra"}) > 90
			for: 10m
			labels:
				severity: high
			annotations:
				summary: "Disk Space Usage (instance {{ $labels.instance }})"
				description: "Disk Space on Drive is used more than 90%\n  VALUE = {{ $value }}\n  LABELS: {{ $labels }}"

Add any other necessary parameters in the same way. When Alertmanager is configured, notifications will automatically be sent to connected systems.

As you can see, monitoring Windows servers can be done easily with Prometheus and Grafana. This solution greatly simplifies the process of managing a large fleet of machines and allows you to quickly solve problems that arise when administering server equipment with our company. In the following articles, we will consider the task of connecting Windows services.

Rent dedicated and virtual servers with instant deployment in reliable TIER III class data centers in the Netherlands and the USA. Free protection against DDoS attacks included, and your server will be ready for work in as little as 15 minutes. 24/7 Customer Support.

Other articles

11.02.2026

Benchmarking the Radeon AI Pro R9700: AMD’s “Red Team” Buys into On-Device AI

We tested the Radeon AI PRO R9700 with 32GB of memory in real-world tasks such as LLM inference, graphics and video generation, and 3D rendering, and compared it to NVIDIA’s products. The results were inconclusive.

11.02.2026

What Irritates Colleagues but No One Talks About: 8 Bad Habits in IT

You can be a highly skilled professional and still create difficulties for your colleagues. Here's a breakdown of the eight most common scenarios from real-life IT team dynamics.

20.01.2026

From On-Premises to Cloud and Back: Migration Case Studies

Migrations are a two-way street, and while everyone is usually "right," their reasons differ. This article delves into case studies with concrete data, explores hybrid architectures, and highlights common pitfalls that turn cost savings into losses.

16.01.2026

Set Up Your Own Mumble Server for Stable Voice Calls Without Blockouts or Subscriptions

Mumble is simple, fast, and reliable for small groups. Here’s how to deploy it on Ubuntu with Docker and keep it backed up.

12.01.2026

NVIDIA RTX PRO 2000 Blackwell: What’s this “junior” GPU in the new family of professional graphics cards capable of?

Testing the RTX PRO 2000 (70W power consumption, 16GB GDDR7 memory) with Ollama, ComfyUI, and Blender. We’ve checked what this card is actually capable of and whether it’s worth the price.

Upload