2x EPYC 7551 Server in the USA — €250/month or €0.347/hour ⭐ 64 cores, 2.0 GHz / 384 GB RAM / 2× 1.92 TB SSD
EN
Currency:
EUR – €
Choose a currency
  • Euro EUR – €
  • United States dollar USD – $
VAT:
OT 0%
Choose your country (VAT)
  • OT All others 0%

29.11.2022

Using the RabbitMQ message broker for monitoring with Prometheus and Grafana

server one
HOSTKEY
Rent dedicated and virtual servers with instant deployment in reliable TIER III class data centers in the Netherlands and the USA. Free protection against DDoS attacks included, and your server will be ready for work in as little as 15 minutes. 24/7 Customer Support.

Author: Senior Devops. Hostkey Lead Infrastructure Specialist Nikita Zubarev

In previous articles, we talked about the ELK-RabbitMQ architecture and the Invapi service, which also uses a message broker to communicate with the backend. In any fault-tolerant architecture, proper monitoring with the right notifications is essential. In addition,you don’t only have to monitor the operation of the RabbitMQ cluster, but also to collect metrics and check the number of unread messages. This data can identify a failure in consumer operations in a timely manner, and deliver alerts to the user application that receives messages. Starting from version 3.8.0, RabbitMQ comes with built-in support for Prometheus and Grafana.

Support for the Prometheus metrics collector comes in the rabbitmq_prometheus plugin. The plugin provides all RabbitMQ metrics on a dedicated TCP port in Prometheus text format. To activate it on a cluster, run:

rabbitmq-plugins enable rabbitmq_prometheus

An open port will appear:

http/promethe: 15692
us:

Checking the metric:

Add configurations for Prometheus and Alertmanager:

 - job_name: 'RABBIT MQ Prod NL'
	static_configs:
		- targets: ['rabbitnl-app01a.infra.hostkey.ru:15692','rabbitnl-app01b.infra.hostkey.ru:15692','rabbitnl-app01c.infra.hostkey.ru:15692']

The most important thing is the integrity of the cluster and the number of unread messages in the queue.

If there is more than one unread message in the queue, we send an alert:

  - alert: rabbitmq_queue_messages
			expr: rabbitmq_queue_messages{job="RABBIT MQ Dev"} > 1
			for: 1m
			labels:
				severity: page
			annotations:
				summary: Critical rabbitmq_queue_messages
	 - alert: unacknowledged messages
			expr: rabbitmq_queue_messages_unacked{job="RABBIT MQ Prod NL"} > 1
			for: 1m
			labels:
				severity: page
			annotations:
				summary: Critical rabbitmq_queue_messages_unacked

Similarly, we set alerts for the integrity of the cluster.

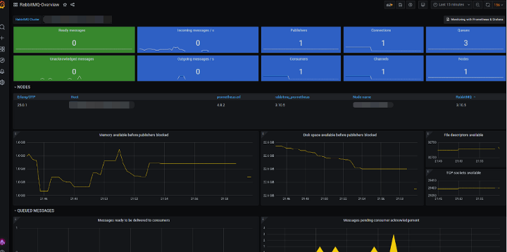
As mentioned in our first article on monitoring, Grafana has the ability to import a dashboard, simply add id 10991.

Displayed indicators:

  • Node identification, including RabbitMQ and Erlang/OTP versions.
  • Host memory and disk are available until publishers are locked out (alarm triggers).
  • Host file descriptors and TCP sockets are available.
  • Ready and pending messages.
  • Incoming message frequency: published / redirected to queues / acknowledged / not acknowledged / returned / discarded.
  • Evaluation of outgoing messages: delivered with automatic or manual confirmation / acknowledged / redelivered.
  • Polling operation with automatic or manual confirmation, as well as with empty operations.
  • Queues, including add and delete rates.
  • Channels, including opening and closing levels.
  • Connections, including open and closed channels.

If needs be, further parameters can be added to the list (we will discuss how to create templates in the following articles).

Thus, RabbitMQ monitoring tools allow you to check the overall performance of the node, as well as ready and unacknowledged messages. An important advantage of our solution is the multifaceted and operational monitoring of your equipment conditions.

Rent dedicated and virtual servers with instant deployment in reliable TIER III class data centers in the Netherlands and the USA. Free protection against DDoS attacks included, and your server will be ready for work in as little as 15 minutes. 24/7 Customer Support.

Other articles

11.02.2026

Benchmarking the Radeon AI Pro R9700: AMD’s “Red Team” Buys into On-Device AI

We tested the Radeon AI PRO R9700 with 32GB of memory in real-world tasks such as LLM inference, graphics and video generation, and 3D rendering, and compared it to NVIDIA’s products. The results were inconclusive.

11.02.2026

What Irritates Colleagues but No One Talks About: 8 Bad Habits in IT

You can be a highly skilled professional and still create difficulties for your colleagues. Here's a breakdown of the eight most common scenarios from real-life IT team dynamics.

20.01.2026

From On-Premises to Cloud and Back: Migration Case Studies

Migrations are a two-way street, and while everyone is usually "right," their reasons differ. This article delves into case studies with concrete data, explores hybrid architectures, and highlights common pitfalls that turn cost savings into losses.

16.01.2026

Set Up Your Own Mumble Server for Stable Voice Calls Without Blockouts or Subscriptions

Mumble is simple, fast, and reliable for small groups. Here’s how to deploy it on Ubuntu with Docker and keep it backed up.

12.01.2026

NVIDIA RTX PRO 2000 Blackwell: What’s this “junior” GPU in the new family of professional graphics cards capable of?

Testing the RTX PRO 2000 (70W power consumption, 16GB GDDR7 memory) with Ollama, ComfyUI, and Blender. We’ve checked what this card is actually capable of and whether it’s worth the price.

Upload